
變頻恒壓供水設備
① 產品材質:鑄鐵、不銹鋼 ② 可輸送介質:清水、污水 ③ 適用行業:建筑工程、化工
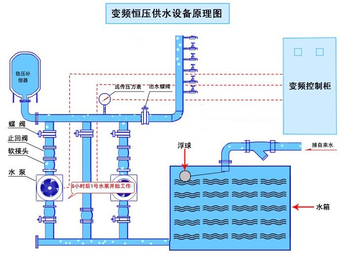
變頻供水設備由氣壓罐、水泵及電控系統三部分組成,其突出優點是,不需建造水塔,投資小、占地少,布置靈活,建成投產快。采用水氣自動調節、自動運 轉、節能與自來水自動并網,停電后仍可供水,調試后不需看管。廣泛用于企業單位、住宅區及農村的生產、生活、辦公供水。適用于供水戶在5000戶以內,日 供水量在3000m3以內場所,供水高度達100米以上。
變頻供水設備,一般設在地面或地下室。有自來水的單位,使用該設備可以調節高峰用水量,增加水壓,能在高峰用水時,滿足大面積用水和高樓層用水。沒自來水的單位、工廠或農村,只需將該設備接通水源電源,即可得到穩定的水量水壓,滿足用水需要。
變頻供水設備工作原理
變頻供水設備采用氣壓式供水。利用密封罐體,利用罐內高壓氣水壓力達到供水目的。具體工作順序是由水泵將水通過逆止閥壓入罐體,使罐內氣體受到壓 縮,壓力逐漸增大。當壓力達到指定上限時電接點壓力表通過控制柜使泵機自動停止。設備中的水壓高于外界管網壓力,自動送水至供水管網。當罐體內水位下降, 罐內氣體膨漲壓力減小到指定的下限位置時,電接點壓力表通過控制柜使水泵重新啟動。如此反復,使設備不停供水。當罐內氣體不足時,補氣閥可自動補氣。
變頻恒壓供水設備原理圖
變頻供水設備|變頻恒壓給水設備常用組合方式
立式系列變頻供水設備噸位為2-200噸,系立式供水設備,具有占地面積小的優點,以水井或蓄水池做水源,適用于地面面積小,用水量少的用戶。
臥式系列變頻供水設備噸位為10-100噸,系臥式供水設備,以水井或蓄水池做水源,適用于企業事業單位,農村等用水量較大的用戶使用。
變頻供水設備|變頻恒壓給水設備安裝使用及保養
1、本設備安裝應選擇通風良好、灰塵少、不潮濕的場地,環境濕度為-10℃-40℃。在室外應設防雨,防雷等設施。
2、為方便設備安裝、保養、設備四周應留70cm空間,人孔處應保留1.5m空間,四周地面應設排水溝。
3、選定場地后,要處理好地基、在用砼澆注或用磚石砌筑罐體支承座。待基座**固化后,再吊裝罐體并放穩,隨后安裝附件,接通電源。
4、在試車前,應先關閉供水閥,檢查各密封閥情況,不允許有泄露現象,開車后,應注意機泵轉向。當壓力表指針到上限時,機泵自動停止。打開供水閥,即可正常供水、如需定時供水,可把選擇開關扳到手動位置。
5、本設備泵機組應經常檢查。離心泵和止回閥如發現漏水現象,應及時緊固法蘭螺絲或更換石棉根,檢查機泵底腳螺栓不能松動,以防損壞機器。電器自動 控制系統,應防水、防塵、經常檢查線路絕緣情況,連接螺栓是否松動和保險絲完好等情況。壓力表外部*好用透明材料包裹,以防損壞。